TL;DR
Mỗi pentest hay engagement red team đều đẻ ra một mớ output từ Nmap, Burp, Nessus, ZAP, Metasploit... mỗi tool một format, trùng lặp, và team thì copy-paste qua Notion để chia việc. Faraday (github.com/infobyte/faraday) giải quyết đúng pain point này: một platform mã nguồn mở, GPL-3.0, gom 80+ scanner vào một workspace, tự dedupe finding, cho nhiều operator cùng làm việc real-time, và đẩy thẳng vulnerability sang Jira / ServiceNow / GitLab. Bản Community miễn phí trọn đời, self-hosted bằng Docker Compose. Repo đang có 6.4k sao, v5.20.0 phát hành 10/04/2026.

Faraday là gì
Faraday do Infobyte (Argentina) phát triển từ 2010, định vị là "IDE cho pentester" — không phải scanner, không phải dashboard quản trị, mà là tầng orchestration + collaboration nằm giữa hàng chục scanner và team đang chạy engagement.
Workflow điển hình:
- Operator A chạy
nmaptrên subnet, output đẩy vào Faraday quafaraday-cli. - Operator B đồng thời chạy Burp + ZAP trên một số host trọng tâm, kết quả import qua web UI hoặc REST API.
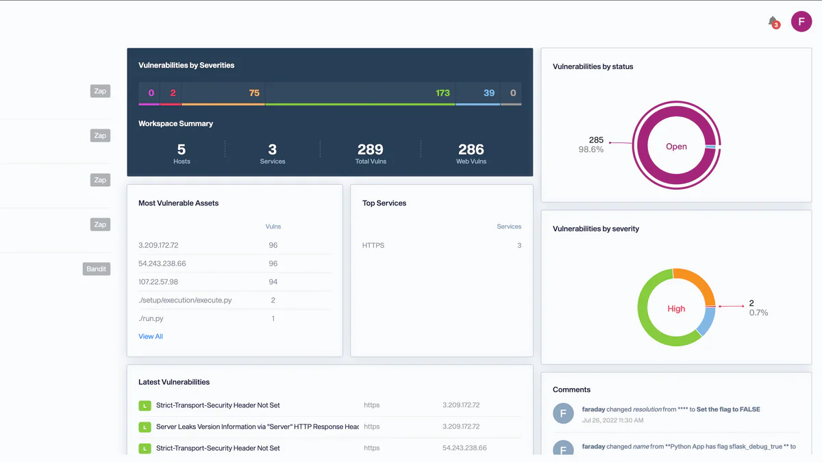
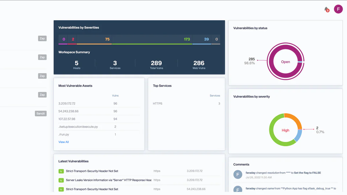
- Faraday dedupe các finding trùng (cùng host + cùng CVE + cùng port) và group theo severity, host, hoặc service.
- Manager mở dashboard, thấy ngay 5 host nguy hiểm nhất, vulnerability theo trạng thái, và route vuln cao thẳng sang Jira.
Tại sao đáng để ý
Trong landscape vulnerability management 2026, Faraday lấp một khoảng trống cụ thể: active engagement. Đa số platform OSS như DefectDojo, Dependency-Track tối ưu cho lifecycle blue team — SLA, compliance, executive report. Faraday ngược lại tối ưu cho khoảnh khắc đang chạy pentest: nhiều người, nhiều tool, deadline ngắn, dedupe phải tự động.
Hệ quả: nhiều tổ chức 2026 không chọn giữa Faraday và DefectDojo nữa — họ chain: Faraday cho red team trong tuần engagement, sau đó export finding sạch sang DefectDojo cho remediation lifecycle.
Kỹ thuật nói gì
| Thuộc tính | Giá trị |
|---|---|
| License | GPL-3.0 (Community Edition) |
| Latest version | v5.20.0 (10/04/2026) |
| GitHub stars / forks | 6.4k / 1k |
| Releases shipped | 104 |
| Codebase | 97.4% Python |
| Tools tích hợp | 80+ (Nmap, Nessus, OpenVAS, Burp, ZAP, Metasploit, Nuclei, Masscan, Bandit, SonarQube, Semgrep...) |
| Stack | Faraday Server + PostgreSQL + Redis + workers |
| Yêu cầu | Docker Engine 20.10+, Docker Compose v2 |
Cài bằng Docker Compose:
wget https://raw.githubusercontent.com/infobyte/faraday/master/docker-compose.yaml
docker-compose up -dHoặc PyPI:
pip3 install faradaysec
faraday-manage initdb
faraday-server
So với DefectDojo & OpenVAS
| Tiêu chí | Faraday CE | DefectDojo CE | OpenVAS |
|---|---|---|---|
| User chính | Pentester / red team | AppSec / blue team | Network admin |
| Vai trò | Engagement IDE + aggregator | Lifecycle UVM (SLA, compliance) | Vulnerability scanner |
| Tool tích hợp | 80+ | 200+ | n/a (chính nó là scanner) |
| Collaboration | Multi-user real time | Workflow nhiều team | UI single-user |
| Điểm mạnh | Active engagement, dedupe pentest output | Remediation lifecycle, exec reporting | Authenticated network scan sâu |
Use case thực tế
- Red team / pentest engagement: gom Nmap + Burp + Nessus + Metasploit của nhiều operator vào một workspace, dedupe, debrief cuối ngày trên cùng dashboard.
- MSSP: quản lý nhiều workspace khách hàng từ một instance, cô lập dữ liệu theo workspace.
- CI/CD security gate:
faraday-cliđẩy kết quả Semgrep / Bandit / ZAP từ pipeline vào Faraday, fail build khi xuất hiện high-severity mới. - Continuous scanning: Agents Dispatcher chạy scheduled scan trên DMZ / chi nhánh xa và stream kết quả về central, không cần VPN.
- Ticket routing: tự tạo Jira / ServiceNow / GitLab issue từ vulnerability đã triage.
Hạn chế & pricing
Community Edition (free): đầy đủ core platform, tích hợp, CLI, agents — nhưng không có RBAC built-in, không SSO, report cơ bản.
Professional / Corporate (trả phí, sales-quoted): RBAC, SSO/SAML, scheduled executive report, advanced workflow, SLA tracking, priority support.
Điểm cần cân nhắc:
- Operational overhead: phải tự host Postgres + Redis + worker. Không có cloud SaaS cho bản free.
- Learning curve: UI thiên về engagement, không trực quan như dashboard kiểu DefectDojo cho người không phải pentester.
- Skew offense-first: nếu bạn cần enterprise AppSec lifecycle (SLA, compliance frameworks, exec dashboard) thì DefectDojo hoặc commercial ASPM hợp hơn.
What's next
Cadence release của Faraday đang ở mức gần như hàng tháng (104 release tới nay). Hướng phát triển 2026 nhấn vào: tích hợp CI/CD sâu hơn, mở rộng marketplace agents, và tinh chỉnh cầu nối sang DefectDojo / commercial UVM. Với một dự án đã 15 năm, ổn định, GPL-3.0 và có công ty đứng sau trợ sức bằng doanh thu Pro/Corporate, Faraday là lựa chọn hiếm hoi vừa free vừa không bị bỏ rơi.
Nguồn: github.com/infobyte/faraday, Faraday docs, DefectDojo vs Faraday 2026, AppSec Santa Faraday Review.


